C型(排熱利用)
超低露点エアーが必要なら吸着式のC型。
ハイグロマスター「C型」は、乾燥剤(吸湿剤)で圧縮空気中の水分を吸湿し、冷却式では得られない超低露点の空気を得る除湿機です。
ハイグロマスター「C型(排熱利用)」
- 圧力下露点設定:-20~10℃
- 省エネ
- 性能維持
- 安定性
乾燥剤(吸湿剤)(活性アルミナゲル、合成ゼオライト等)を使用して、冷却式では得られない大気圧露点-80℃程度まで用途に合わせて製作します。
長年の経験を生かした豊富なノウハウを有効に使用し、長期間にわたる安定した性能維持、省エネ運転を提供します。
コンプレッサー排熱利用型ではコンプレッサーの圧縮熱による高温空気を利用して乾燥剤の加熱再生を実施します。
通常ただ捨てられるだけの排熱を利用する為、除湿装置としてほぼ動力がかかりませんので非常に省エネです。
コンプレッサー側アフタークーラーの動力削減にも有効です。
(このタイプでは入気温度により得られる露点温度が決定されるので、必要露点温度によっては別途熱源による加熱が必要な場合もあります)
通常排熱利用型はコンプレッサーと除湿機を1対1の組み合わせで設置する必要がありますが、弊社の制御技術によりコンプレッサー3台まで1台の除湿装置で対応可能です。
長年の経験を生かした豊富なノウハウを有効に使用し、長期間にわたる安定した性能維持、省エネ運転を提供します。
コンプレッサー排熱利用型ではコンプレッサーの圧縮熱による高温空気を利用して乾燥剤の加熱再生を実施します。
通常ただ捨てられるだけの排熱を利用する為、除湿装置としてほぼ動力がかかりませんので非常に省エネです。
コンプレッサー側アフタークーラーの動力削減にも有効です。
(このタイプでは入気温度により得られる露点温度が決定されるので、必要露点温度によっては別途熱源による加熱が必要な場合もあります)
通常排熱利用型はコンプレッサーと除湿機を1対1の組み合わせで設置する必要がありますが、弊社の制御技術によりコンプレッサー3台まで1台の除湿装置で対応可能です。

POINT1
吸湿剤(乾燥剤)を利用した超低露点エアーの供給
冷却式では得られない低露点エアーを供給可能(大気圧下露点 ~-80℃)
POINT2
コンプレッサー排熱利用による省エネ
コンプレッサー排熱を利用することにより、除湿装置では動力ゼロ。
POINT3
露点温度を検知し、不必要な再生を行わず省エネ
低負荷時通気時間の延長が可能(再生回数の減少により省エネ)
POINT4
少ない圧力損失
長期にわたり、少ない圧力損失を維持。
POINT5
クリーンエアーの提供
アフターフィルター取付による除塵効果。
ハイグロマスター総合カタログ
ハイグロマスターの総合カタログになります。会社概要や製品に関してご説明しています。ぜひご覧ください。
| 標準仕様 | オプション | |
|---|---|---|
| 設置場所 | 屋内 | 屋外 |
| 電源 | AC200V 50Hz/60Hz 3φ 電源容量については仕様決定後提示いたします |
AC220V, AC400V等 お客様の仕様にあわせて設計いたします。 (海外仕様についてはご相談ください。) |
| 空気圧力 (使用圧力・最高圧力) |
使用圧力0.6MPa 最高圧力0.8MPa [第二種圧力容器明細書付き] |
お客様の仕様にあわせて設計いたします。 高圧・低圧どちらでも対応可能です。 (海外圧力容器規格対応についてはご相談ください。) |
| 処理流量 | お客様の仕様にあわせて設計いたします。 | |
| 装置内圧力損失 | 0.025MPa以下 | 特殊フィルター付きの場合は0.030MPa以下となります。 |
| 周囲環境 | 周囲温度:35℃以下 | お客様の仕様にあわせて設計いたします。 |
| 入口空気 | お客様の仕様にあわせて設計いたします。 高温・低温どちらでも対応可能です。 高温の場合は冷却式ドライヤーを組み合わせてご提案することがあります。 |
|
| 露点温度 | ー30℃以下(大気圧下) | お客様の仕様にあわせて設計いたします。 |
| 通気塔切替サイクル | 2時間 | |
| 冷却水 | 32℃ | |
| 制御 | 制御盤面操作による各機器運転・停止 制御盤面操作による自動運転・停止 タッチパネルによる運転管理 運転状態表示 運転時の温度グラフ表示 温度状態ロギング 運転・故障履歴の表示・保存 中央管理システムからの入力 自動運転・停止 中央管理システムへの出力 運転・異常状態(無電圧接点) 露点温度(アナログ電流) 異常発報項目 ・露点温度高 ・出口温度高 ・低温側入口温度上限 ・再生冷却温度上限 ・計装圧低下 ・冷却水圧力低下 ・自動弁作動異常 ・自動弁遅延異常 ・各温度高、低異常 ・加熱未完 ・サイクル渋滞 ・ドレン排出異常 |
通気塔二重化 ・通気に問題がある場合に自動バックアップ 中央管理システムへ通信による入出力、等 お客様の要求にあわせて機器を選定および設計いたします。 |
| 運転管理用機器 | 温度:バイメタル式ダイヤル温度計 および測温抵抗体によるタッチパネル表示 圧力:汎用圧力計 中央管理システムへの出力(一括運転・一括異常) タッチパネルによる運転管理 (各温度、圧力、運転状態のロギング、運転・故障履歴等) |
中央管理システムへの出力(個別運転および異常、各温度等) お客様の要求にあわせて機器を選定および設計いたします。 |
| その他 | 客先安全要求事項準拠 点検用プラットフォーム 安全弁追加 |
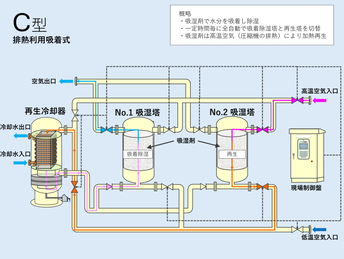
C型(排熱利用)参考図
C型(排熱利用) 参考図
コンプレッサーから送気されるアフタークーラーで冷却される前の高温の圧縮空気は高温空気入口からNo.2吸湿塔に入り、吸湿剤を加熱することで除湿時に吸着した水分を吸湿剤から取り除く再生運転が行われます。吸湿剤から取り除かれた水分を伴った高温空気は再生冷却器で冷却除湿を行います。冷却除湿時に発生したドレンはオートドレンにより冷却器外に排出されます。
冷却除湿が行われた空気はNo.1吸湿塔に入り、その内部に充填されている吸湿剤により所定の露点温度まで除湿された後工場へと送気されます。
吸着除湿および再生を行う吸湿塔は一定時間毎に切り替わり、連続除湿を行います。空気出口の露点温度を監視し、低負荷時に吸着除湿(通気)時間を延長するモードも標準装備しています。
お打ち合わせ時に下記の内容をご確認させていただき、最適なお見積もりをご提案いたします。
各用語についてご不明な場合は「導入時の仕様選定に関するよくあるご質問」及び「技術用語解説」をご参照ください。
| 空気処理量 | ある時間単位あたりに流入する空気の流量の事を指し、㎥/HやL/minといった単位で表記されます。 選定の際に空気処理量がご不明な場合は大まかにコンプレッサーのモーター出力を10倍するとおよその処理量(㎥/H)が算出できます。コンプレッサーメーカーの仕様からもお見積できますので、弊社にお問い合わせください。 |
|---|---|
| 空気圧力 (使用圧力、耐圧) |
空気圧力は通常、kPa(キロパスカル)やMPa(メガパスカル)という単位で表記されます。 除湿機の選定には使用圧力と耐圧が必要になります。 ・使用圧力は通常コンプレッサーが運転している圧力 ・耐圧はコンプレッサーの安全装置が作動する圧力以下 となるよう圧力の決定してください。 |
| 入口空気温度 (夏期・冬期) |
ハイグロマスターに流入する圧縮空気の入口温度を指します。 夏季と冬季では外気温や冷却水温度が異なるため、コンプレッサーからの吐出温度が異なります。 夏期と冬期の吐出温度の違いについては「よくあるご質問」をご確認ください。 |
| 必要露点温度 | 最小のエネルギーでドレントラブル防止する露点温度を指します。 |
| 空気圧縮機の仕様 (油分除去の有・無) |
油分除去への対応 |
| 特別仕様の有無、要望事項 | そのほかにも特別な仕様やご要望等あればお申し付けください。 |
ハイグロマスターC型(排熱利用)について
ぜひご相談ください。
当社では製品に関して寄せられるご質問やご相談窓口がございます。
ぜひご相談ください。
ぜひご相談ください。

